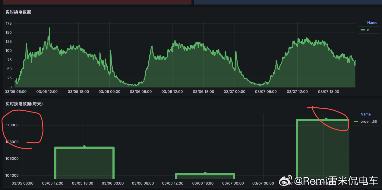
春节结束,换电回归正常,现在每天差不多10-11w左右,相对以前还是有所增加,现在已经稳定在10w以上了,也算是一个新的里程碑了
蔚来汽车
猜你喜欢
【24评论】【5点赞】
【1评论】【3点赞】
【10评论】【3点赞】
【1评论】
【4评论】【1点赞】
【38评论】【11点赞】
【7评论】【1点赞】
雷米侃电车
感谢大家的关注
作者最新文章
热门分类
科技TOP
科技最新文章