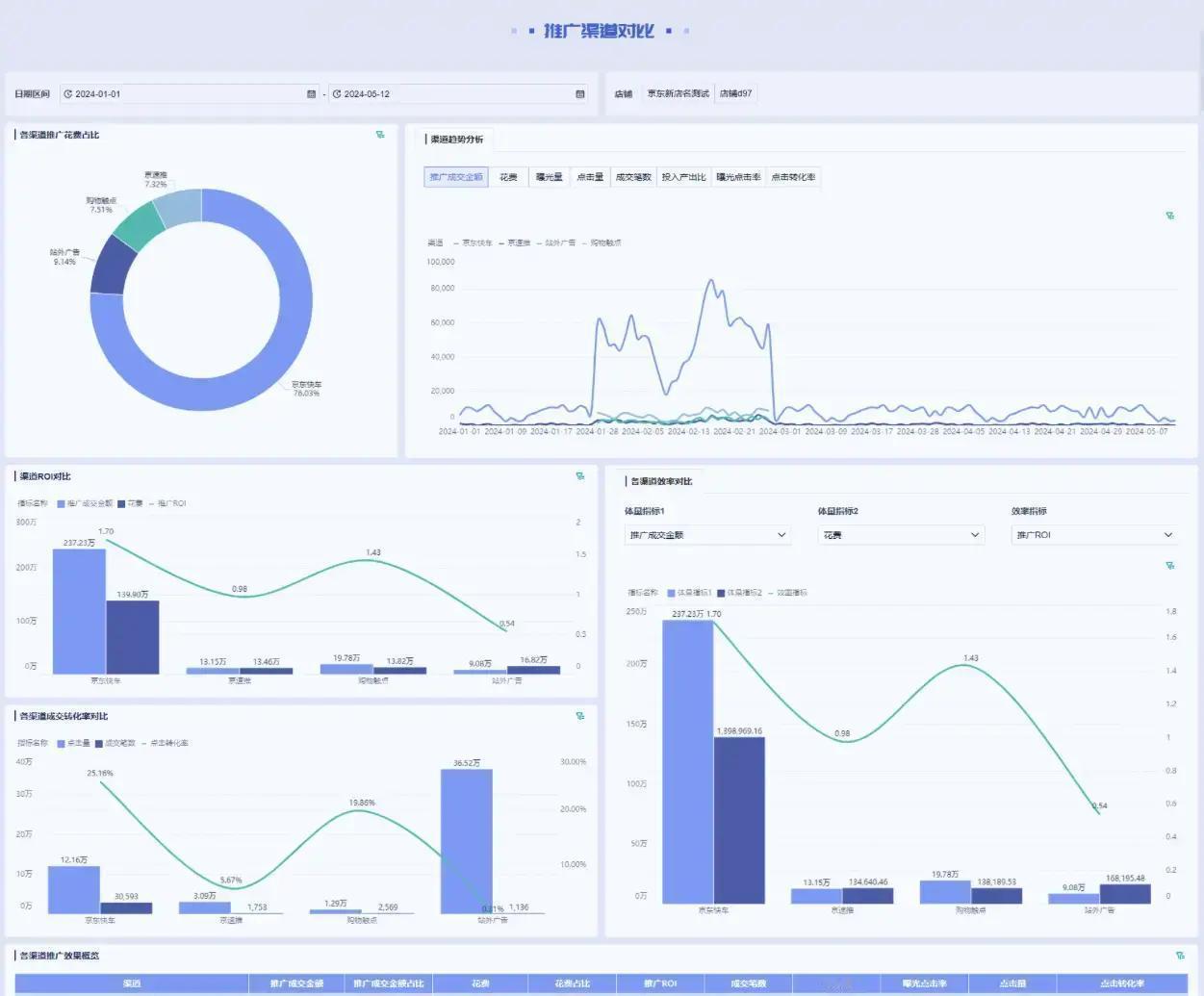
现在电商越做越大,平台多、店铺散、商品链接成百上千,运营每天被数据淹没,却根本回答不出几个要命的问题:到底哪些品类在赚钱?哪些链接在亏本?推广钱花得值不值?异常掉量了能不能早点发现? 这不是能力问题,而是数据太乱、太分散,根本没法快速看清全貌。平台后台一个个点开查,人工盯不过来,异常往往等到销量崩了才知道,后悔都来不及。 2025年电商已经进入存量厮杀阶段,多平台布局是常态,但数据不整合好,精细化运营就是空谈。最新数据显示,双11期间综合电商销售额超1.6万亿,直播电商占比近四成,即时零售爆发式增长超138%,平台间竞争白热化,靠人肉盯数据已经完全跟不上节奏。 解决办法其实就三步:先打通多平台、多店铺、多品类的数据,统一到一张大看板里;再用清晰的拆解路径,让运营几分钟就能复盘一次;最后按角色分视角,老板看整体,运营看商品,推广看渠道,财务看利润,一目了然。 一个真正好用的运营看板,核心指标得这么搭: - 店铺总览:销售额、订单量、访客数、转化率、环比变化,按平台/店铺随时切换,一眼看清整体健康度。 - 商品分析:单品销量、动销率、复购率、客单价、库存周转天数,快速挑出爆款和滞销品,精准分配推广预算。 - 推广分析:投产比、点击率、转化成本、渠道对比(直通车、信息流、直播等),找出性价比最高的投放方式。 - 异常预警:流量突然掉、转化崩盘、库存积压,系统自动提醒,防患于未然。 现在很多团队还在靠Excel拼数据,累死累活还容易出错。真正把数据结构理顺、看板搭好,运营就能从“救火”变成“预防”,资源投向高潜力品类和渠道,利润自然就上去了。规模越大,数据越要先理清楚,否则再努力也只是原地打转





勇者无敌
一句话总结,累死累活,钱还越挣越亏,今天你空烧了没