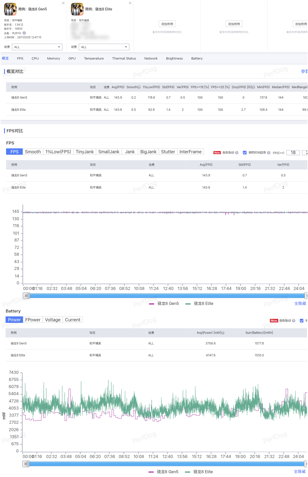
一加Ace6T &骁龙8 Gen5真机实测:●咱们直接对比骁龙8 Elite新机,首先在中低负载的《王者荣耀》实测中,一加Ace6T首批适配144FPS超高帧模式,游戏帧率和8E机型一样拉满,但功耗比8E机型更低,平均仅3.24W;●在中负载《和平精英》实测中,一加Ace6T同样基本持平8E机型,同样功耗更低,台积电N3p+8E5同款架构发力了?!●来到高负载《原神》实测中,一加Ace6T一小时长测平均帧数60.7FPS,游戏功耗3.95W,整整比8E机型低了1W,不愧是硬件级风驰内核。●超高负载《星穹铁道》黄金的时刻,Ace6T平均帧数59.3FPS,帧率波动会比8E更明显,峰值游戏表现略逊于8E,但功耗同样低了1W。●除此之外,一加Ace6T还支持165Hz超帧游戏生态,《三角洲行动》《QQ飞车》都能近乎满帧运行,吃鸡165帧也在内测中,体验更畅快。简单来说,一加Ace6T这颗骁龙8 Gen5表现确实不错,得益于8E5同款架构工艺+风驰内核,大部分游戏体验都优于骁龙8 Elite机型;一加Ace6T电池做到了8K++,还有金属中框+超声波指纹+满级防水,现在就坐等发布了一加Ace6T性能实测





